1
/
of
19
منصة تسيير وكراء السيارات
حل متكامل لوكالات كراء السيارات
مصمم خصيصًا للسوق الجزائري
إدارة كل شيء من منصة واحدة
- ✅ متعدد الوكالات و متعدد المستخدمين
- ✅ إدارة الحجوزات، الأسطول، الزبائن
- ✅ محاضر استلام وتسليم رقمية
- ✅ حوادث، أعطال و صيانة
- ✅ فواتير و وسائل دفع جزائرية

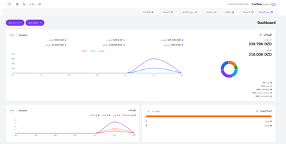
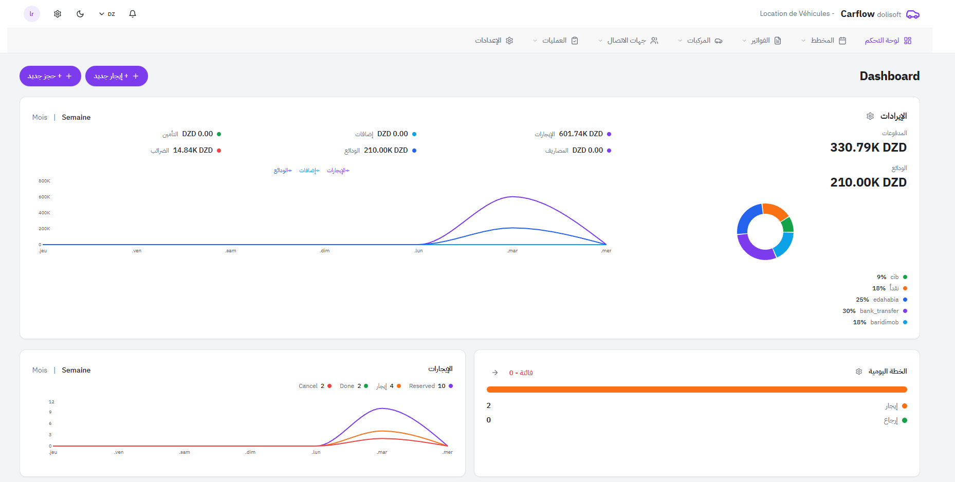
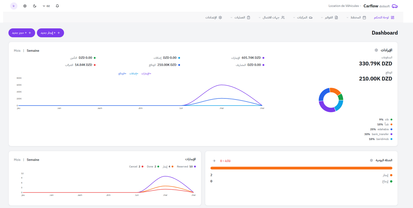
رؤية واضحة في الوقت الحقيقي
- 📊 الإيرادات (الكراء، الإضافات، الضمانات)
- 🚘 حالة الأسطول
- 📅 الحجوزات القادمة (7 أيام)
- ⚠️ تنبيهات تلقائية
📸 مساحة مخصصة لالتقاط شاشة لوحة التحكم

تحكم كامل في عمليات الكراء
- 📋 قائمة حجوزات مع البحث و الفلترة
- 📆 تقويم شهري
- 📈 مخطط زمني لكل مركبة
- 🔄 سير عمل آلي بالكامل
📸 مساحة مخصصة لالتقاط شاشة الحجوزات

كل مركبة تحت السيطرة
- 🚗 بطاقة مركبة كاملة مع الصور
- 🏢 تعدد الوكالات و تحويل المركبات
- 🔧 صيانة دورية مجدولة
- 📍 حالة المركبة في الوقت الحقيقي
📸 مساحة مخصصة لالتقاط شاشة الأسطول

Check-in / Check-out رقمي
- 📝 أكثر من 17 نقطة فحص
- 🚘 مخطط مرئي للمركبة
- 📸 صور مع تحديد الموقع
- ✍️ توقيع إلكتروني
📸 مساحة مخصصة لالتقاط شاشة الفحص

تحكم كامل في الحوادث و الأعطال
- 🚨 تصريح حادث أو عطل
- 🧾 خبرة و إصلاح
- 💰 توزيع التكاليف
- 📂 أرشيف كامل
📸 مساحة مخصصة لالتقاط شاشة الحوادث

الفوترة و وسائل الدفع الجزائرية
- 🧾 فواتير، عروض أسعار، عقود
- 💵 نقدًا، CIB، الذهبية
- 📱 بريدي موب و التحويلات
- 🏦 صندوق مع إقفال يومي
📸 مساحة مخصصة لالتقاط شاشة المالية

تاريخ و أمان
- 👤 بطاقة زبون كاملة
- 📜 تاريخ الحجوزات
- ⛔ قائمة سوداء للزبائن
- 🔍 فلاتر متقدمة
📸 مساحة مخصصة لالتقاط شاشة الزبائن

كل الوثائق مؤرشفة
- 📂 أرشفة تلقائية
- 🔎 بحث حسب الزبون أو المركبة
- 👁️ معاينة و إعادة طباعة

طوّر وكالة كراء السيارات الخاصة بك
حل احترافي، عصري و متوافق مع الواقع الجزائري



